飞特-性价比超高的招聘辅助管理系统
  • 首页
  • 下载中心
    • Feitee CRM 客户端
      多维数据分析,全方位业务决策,赋能内外部协作,提升招聘效率
    • Feitee 浏览器插件
      支持Google , 360 等主流浏览器,能够实现从各招聘渠道(如Boss直聘、智联招聘、前程无忧、58招聘等)简历一键入库
    • Feitee 外呼助手
      可在Feitee CRM 系统中对候选人进行一键外呼,一键短信发送,自动通话录音及通话统计等功能
  • 解决方案
    • CRM 客户端场景解决方案
    • CRM 浏览器插件场景解决方案
    • 客户端安装失败
    • 浏览器插件无法安装
    • 客户端无法录入
    • 插件无法安装没有显示入库按钮
  • 资源中心
    • Feitee 学院
    • Feitee 活动
  • 使用流程
  • 发现飞特
    • 飞特介绍
    • 飞特优势
    • 核心特点
  • Feitee CRM 体验版
  • Feitee CRM 正式版

云数字化招聘与人效提升平台

国内领先的RPO企业招聘数字化解决方案提供商

飞特招聘管理系统是一款专注于RPO领域的智能云招聘管理系统
主要帮助RPO类企业解决批量招聘的效率、管理、渠道以及内部协同等问题。
助力企业搭建内容中台,升级内容战略

立即体验

飞特产品优势

团队具有10年以上互联网、云计算服务经验,专为RPO场景设计,帮助企业进行招聘数字化转型,提升企业招聘效率和竞争力

专业领域
Specialty Field

专为RPO人力资源企业打造,更贴近 需求。持续升级迭代,所有客户均可 免费使用所有后续升级的新功能。

数据安全
Data Security
分布式存储,阿里云服务技术支撑, 数据采用现代加密算法传输和保存, 安全稳定有保障。
灵活部署
Flexible Deployment
同时支持SaaS与自有服务器部署方 式。SaaS无需准备任何软硬件设施 及IT人员,成本更低。
产品介绍

为客户构筑了招聘管理系统服务闭环,提高了用户在使用过程中各场景的连贯性,操作的便捷性和使用效率,从而提升企业的效率和业绩

过程管理

Process Management

每一位成员都可以通过飞特更好地工作。飞特帮助人资企业实现招聘业务的系统化、规范化,精准量化绩效与产出,打造高效的招聘顾问团队,促进业务发展。

私域流量池
Private Traffic
飞特能帮助您挖掘和储备不同的简历来源渠道,搭建动态简历数据库,充分利用现有的人才资源,缩短人才寻访时间,提升转化效率。

简历管理

Resume Management
通过关键词搜索、条件搜索或智能分类快速定位候选人;智能化人才Mapping功能,让你对候选人的详细信息、人才分布一目了然。
团队协作
Team Work
飞特能为您的团队提供一站式协同交付平台,高效产出;每位成员的系统操作均会被真实记录,你可以随时掌握项目进展,复盘团队业绩与KPI完成情况。

定时提醒

Timed Reminder

与候选人沟通的同时在系统中做相应的备注,记录后续待办任务;定时提醒HR在指定时间跟进候选人,避免遗漏。
数据报表
Data Report
包含但不限于人才分布、团队业绩、项目进度、 KPI完成率等维度的统计分析;通过历史纵向与项目间的横向对比,发现异常的环节,有针对性地寻找突破方法。
功能演示

了解飞特如何提升企业的效率和业绩,招聘效率和竞争力

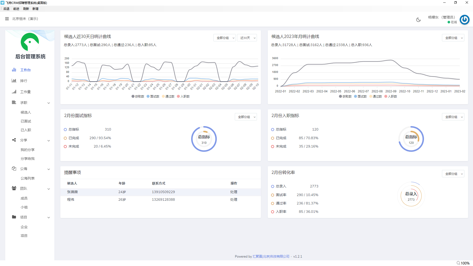
数据大盘
“管理端可以在首页数据图表查看公司指标完成情况、简历入库情况、面试情况等综合信息,图表清晰展示当日工作进展,便于工作总结复盘、制定计划。”

当月走势:显示当月每日所有 录入|面试|通过|入职 数据及汇总走势;
月度走势:显示系统中每月所有 录入|面试|通过|入职 数据及汇总走势走势详情;
面试指标:显示当月成员面试指标完成度;
入职指标:显示当月成员入职指标完成度;
提醒事项:提醒当天需要处理的候选人数据;
月转化率:显示当月 录入|面试|通过|入职 各项数据相对的转化率;
业绩排行

“管理端可以通过业绩排行精准详细的查看每个小组每个成员当月 录入|面试|通过|入职 的具体数据,。”

员工勤劳度

“展示最近90天内各小组成员每日有效工作走势数据。”

“亦可通过数据表格更精准详细的展示员工当天及昨日的具体工作情况”

HR工作台

“展示HR近期处理及待处理的候选人数据列表,方便HR及时跟进候选人。”

面试及入职数据
“直观展示每个候选人面试入职信息,及面试入职结果,方便后期维护候选人。”
公海数据

“所有数据在周期结束后划入公海,方便公司其他成员二次利用。”

桌面端录入助手
“桌面端悬浮窗口,汉字及手机号码自动识别,附件简历自动上传,一键提交,收集一份完整简历仅需5秒。”

立即体验飞特CRM,提升工作效率和业绩

公司

关于飞特

安全与信任

加入我们

用户协议

隐私政策

资源中心

飞特工具下载页

解决方案

飞特学院

发现飞特

飞特优势

核心特点

飞特体验版

地址:北京市丰台区海鹰路6号院26号楼4层4081

© Copyright 2022. www.feitee.com All Rights Reserved 京ICP备2024067501号-1 京公网安备11011202100655

微信
商务合作热线徐经理
15650787595

申请免费试用 请完善信息,我们会尽快核实信息,为您免费开通试用账号。

请输入企业名称
请输入姓名
已预约
提交
申请成功

申请成功

请前往获取试用账号及登录地址~